notifications
войти
arrow

назад

Картинки!

Разбираем, что не так, без имен и личностей, исключительно в образовательных целях.

Картинка первая, таинственная. 1. Тут огромный набор фильтров, в том числе такие, которые я сама не знаю что значат, типа slice или effective session flag (что это вообще). Все эти фильтры действительно нужны наверху, если реально может возникнуть необходимость весь дашборд считать в этих разрезах. На практике скорее всего на каждый разрез хватило бы виджета. В 99.9% случаев все тумблеры будут стоять в положении all и использоваться не будут. 2. Весь дашборд посвящен синтетической метрике INPS. Эту метрику мы придумали в проекте сами и периодически меняем методологию её подсчета. 2.0 это вам не какой-нибудь 1.0. Метрикой из всех продуктовых команд пользуются регулярно 3, они хотя бы примерно в курсе что это. Если продакт извне придет разбираться - он ничего не поймет, вот и закончилось кроссфункциональное взаимодействие. Критически плохо, что к этому всему нет легенды - ни к метрике, ни к свистелкам.

Картинка вторая, длинная и синяя. Проблем тут собственно две, одна длинная и одна синяя. 1. Здесь примерно 1/4 часть дашборда на масштабе 25%, каждый виджет занимает почти экран. Виджеты просто стоят друг за другом и в случайном порядке описывают метрики проекта. Полезных выводов отсюда сделать никаких нельзя, потому что дашборд не помогает выстраивать никакие причинно-следственные связи. 2. Всё в одном цвете и сливается. В хороших домах принято, что разные метрики покрашены разными цветами, а одинаковые - одинаковыми.

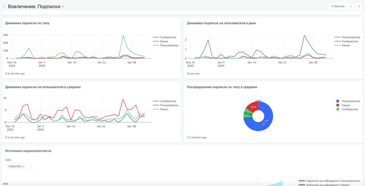
Картинка третья. Что с ней не так? Фильтры я скрыла, но их немного, формат виджетов не конский и даже разноцветный. С этим бордом не так одно - он бесполезен. Это борд призван показать текущую ситуацию, найти точки роста и подсветить тенденции. А это его первый экран, он собран без понимания дерева матрик, непонятно где основной фокус. Глядя на этот дашборд мы не можем ответить на вопросы "хорошо ли дела с подписками?" и "если не хорошо, то насколько и в чем причина?".

А как бы вы расшифровали INPS? :)

Картинки!  
Разбираем, что не так, без имен и личностей, исключительно в образовательных целях.  
Картинка первая, таинственная.
1 | Сетка — социальная сеть от hh.ru
Картинки!  
Разбираем, что не так, без имен и личностей, исключительно в образовательных целях.  
Картинка первая, таинственная.
1 | Сетка — социальная сеть от hh.ru Картинки!  
Разбираем, что не так, без имен и личностей, исключительно в образовательных целях.  
Картинка первая, таинственная.
1 | Сетка — социальная сеть от hh.ru
repost поделиться
repost

173

input message

напишите коммент


0 комментов

еще контент в этом сообществе